Beskrivelse
Beskrivelse
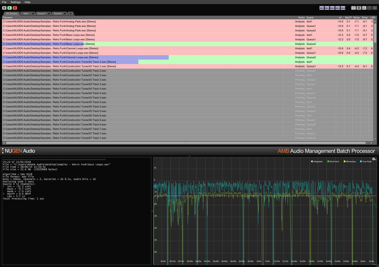
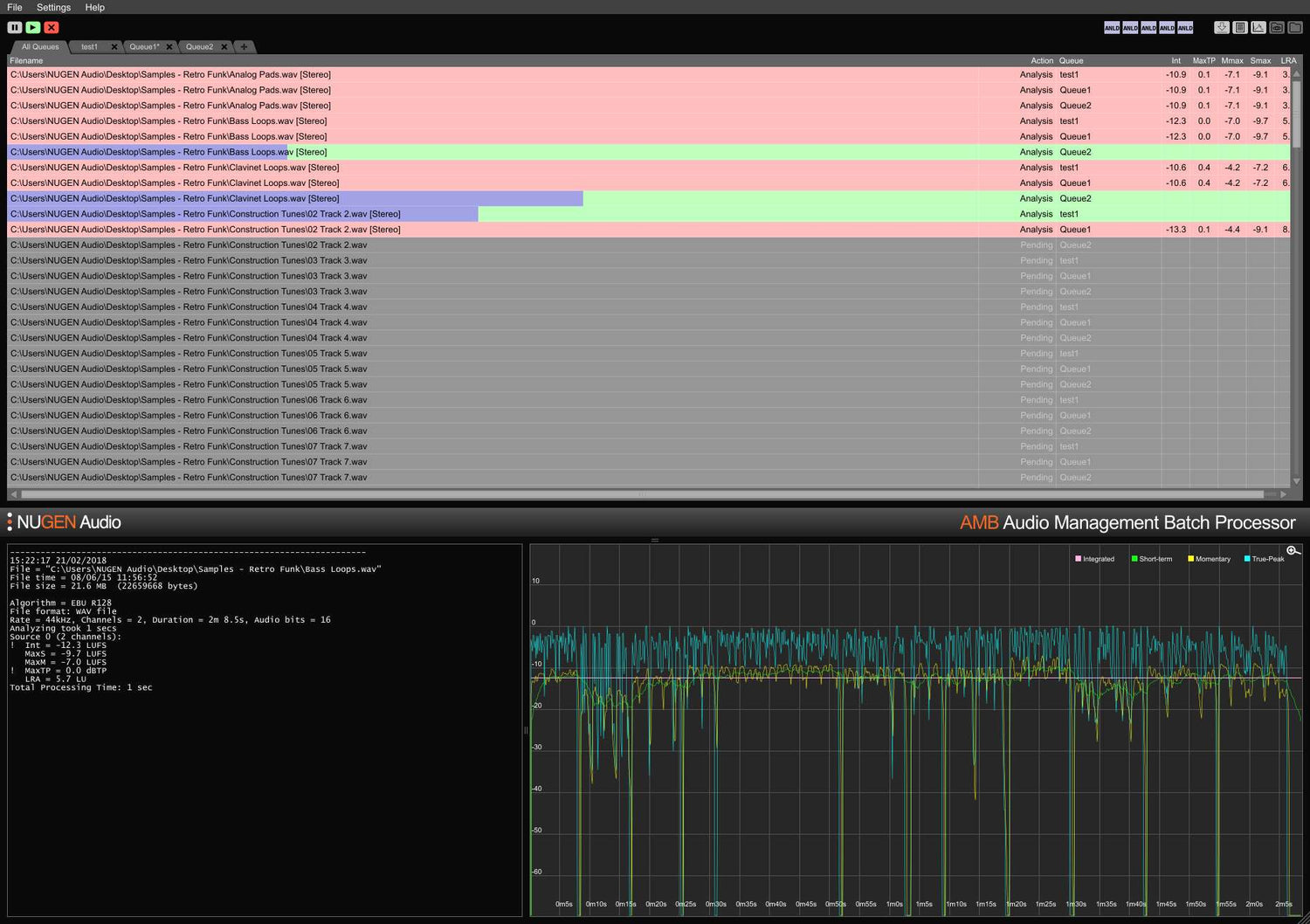
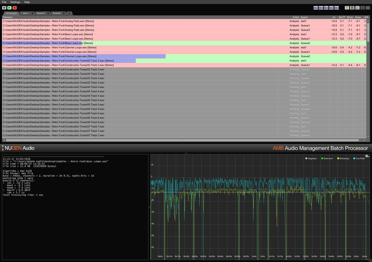
Som standard inkluderer den grundlæggende AMB-konfiguration også to uafhængige behandlingstråde, der optimerer arbejdsgange ved at tillade to samtidige processer at køre parallelt. For endnu større kraft og effektivitet kan en AMB-trådudvidelse tilføjes; hver instans vil aktivere en ekstra behandlingstråd op til i alt 16.
Features
- Loudness processing
- Automated upmix
- Scalable power
- Multiple simultaneous criteria
- Analysis at typically over 100x real-time
- Hot-folder
- Drag & drop
- Optional script-driven automation
- Detailed custom configuration
System Requirements
macOS
Windows




