Beskrivelse
Beskrivelse
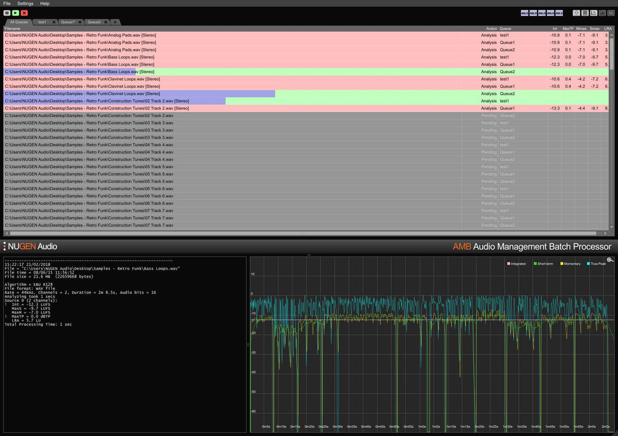
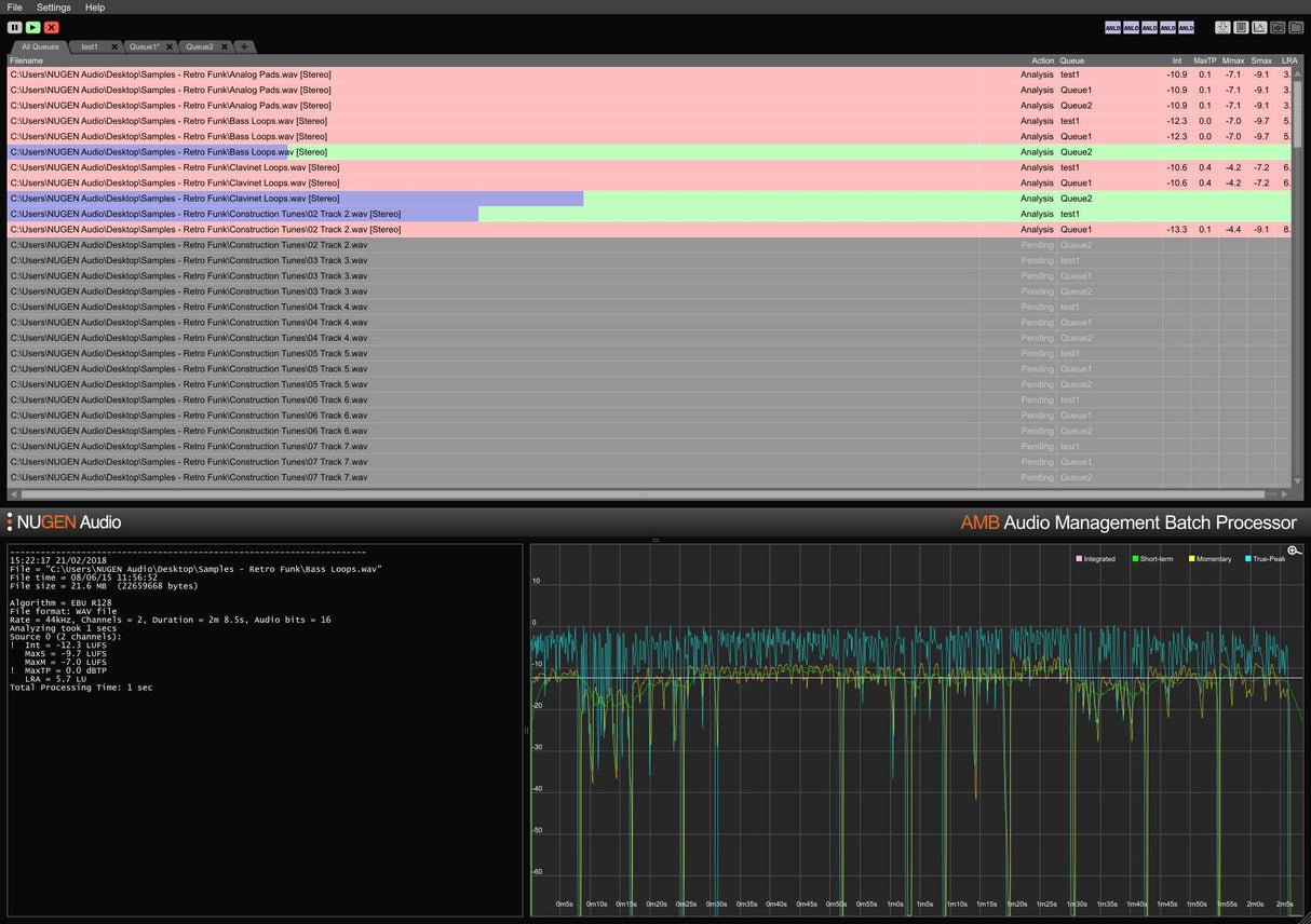
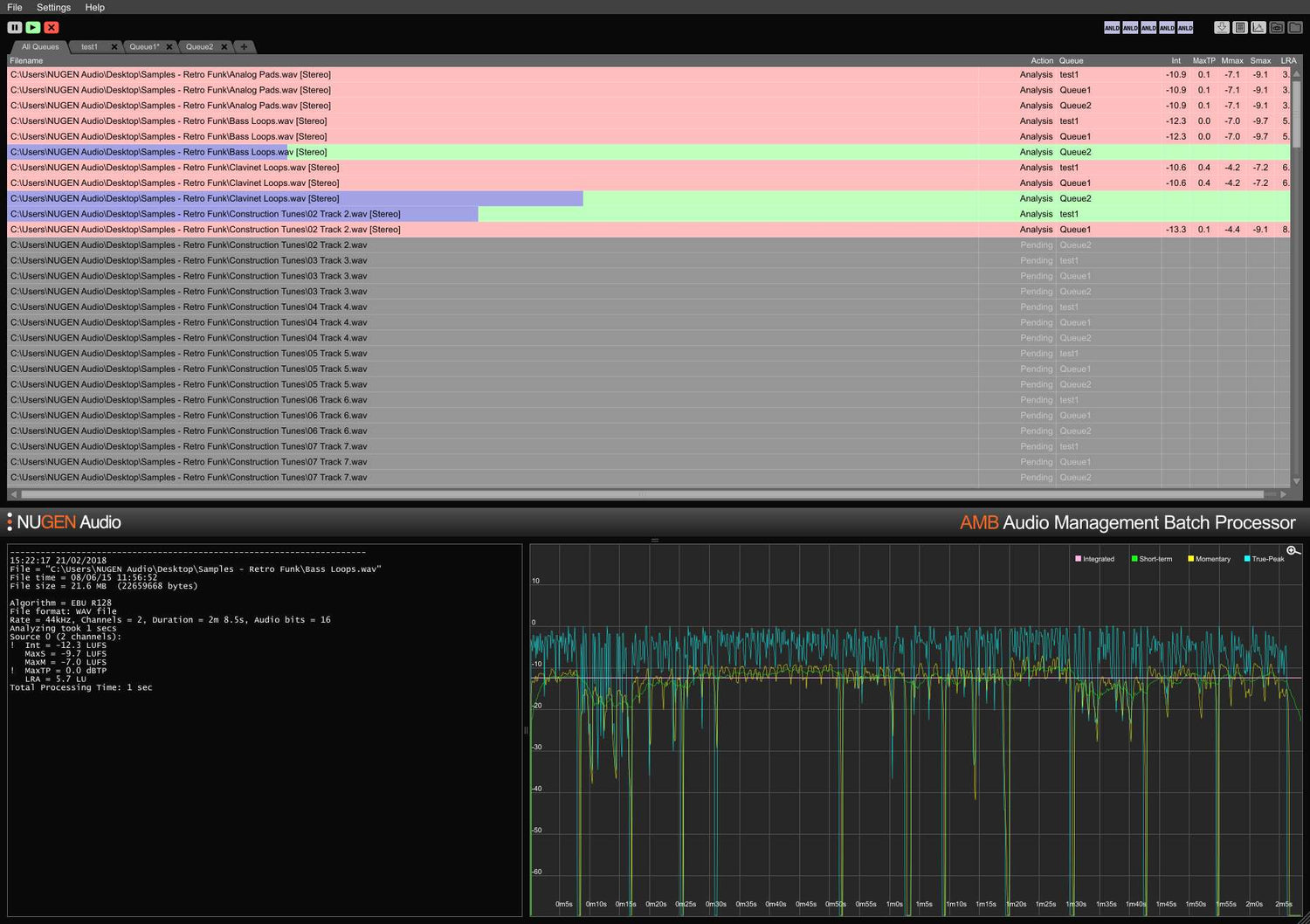
AMB Audio Management Batch Processor Module fra NUGEN Audio er designet til post-produktionsfaciliteter, der kræver en hurtig arbejdsproces med store filbelastninger. Core-modulet leverer hurtig, filbaseret loudness profiling og korrektion til ITU-R BS.1770 (CALM) og EBU R128 standarder.
Softwaren bruger trådede algoritmebehandlinger og flere behandlingstråde, der kan adresseres til parallel fil- og køhåndtering. Overvågede mapper, advarselsindikatorer, detaljerede postmortem logfiler og grafisk fremstilling styres alle fra det fleksible intuitive interface. Dette muliggør opfyldelse af flere komplekse leveringskrav gennem detaljerede autocorrect betingelser, typisk ved behandling af filer med op til 100x realtid.
Den grundlæggende konfiguration af AMB tilgår to overvågede mapper/køer som standard og inkluderer to uafhængige behandlingstråde, der optimerer arbejdsprocesser ved at tillade to samtidige processer at køre parallelt. Dette kan skaleres op ved at bruge den valgfrie AMB Queue Expansion, for maksimalt seksten køer, mens AMB Thread Expansion giver yderligere behandlingstråde, når der kræves tung behandling.
Features
- Bactch Processing to Speed Up Workflows
- For ITU-R BS.1770 (CALM), and EBU R128
- Typically 100x Faster than Real Time
- Scalable Modular Architecture
- Loudness Profiling and Correction
- Powerful Automated System
- Automated Log Generation
- Standalone
- Fully modular processing options
- Two independent watch folders
- Two simultaneous processing threads
- Drag-and-drop interface
- Data export (text, image, XML, details, and summary)
- Analysis typically at over 100x real time
- Future-proof expansion and scalability
System Requirements
macOS
Windows





